📊 Big Data & AI Solutions
We harness the power of big data to drive innovation and shape the future. With cutting-edge analytics and a forward-thinking approach, we empower businesses to make smarter decisions and unlock limitless possibilities. If you are interested in investing in these transformative solutions, we invite you to contact us to explore opportunities and be part of the future of innovation.
📰 Big Data News Analysis System
This system leverages AI and big data analytics to scan and interpret news from multiple sources in real time. It identifies emerging trends, public sentiment, and key insights, delivering actionable intelligence for smarter decisions and faster responses. Transform raw news data into strategic insights to stay ahead in a rapidly changing world.

🏠 Housing Market Analysis System
Utilizing advanced big data and AI, this system evaluates property information including sale prices, trends, and regional demand patterns. Gain insightful forecasts and market outlooks to make informed real estate decisions, highlighting opportunities, risks, and optimal strategies for buyers, investors, and professionals.


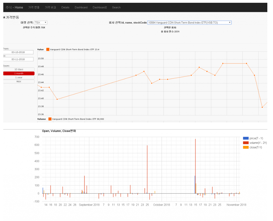
📈 Stock Market Forecast Analysis System
Leverage historical and real-time market data to forecast trends and analyze stocks. Using AI-driven analytics and machine learning, the system evaluates market sentiment, predicts potential price movements, and identifies risks and opportunities. Gain comprehensive insights for smarter trading, portfolio optimization, and confident investment decisions.



Explore the future of data-driven decision making and transform your business with our Big Data & AI solutions.
